| CATEGORII DOCUMENTE |
| Alimentatie nutritie | Asistenta sociala | Cosmetica frumusete | Logopedie | Retete culinare | Sport |
Argument
Mi-am ales aceasta tema datorita placerii de a citi si a descoperi lucruri noi si interesante despre lapte si produsele lactate ce rezulta din el.
In aceasta lucrare am cuprins tot cea ce am invatat in cei patru ani de scoala, argumentand in mare masura toate cerintele in vigoare. In continutul lucrarii am tratat toate elementele care le contine laptele si astfel am aflat si descoperit lucruri noi de care eu nu stiam ca exista in lapte.
Dezvoltand, modernizand si introducand noi tehnologii, industria produselor lactate s-a modernizat usurand astfel munca muncitorilor.
Am aflat ca laptele este alimentul cel mai frecvent consumat de om si animale inca din cele mai vechi timpuri. Este hrana de baza a copiilor nou-nascuti si a puilor de animale care ii ajuta sa se dezvolte si sa creasca. Laptele cel mai bun este acela proaspat muls de la animale, deoarece contine multe vitamine, in special calciu care impiedica infectiile sau intoxicatiile ce pot aparea in organismul uman.
Sper ca aceasta lucrare sa fie de folos colegilor practicieni, sau celor ce vor lucra in domeniul industriei produselor lactate. Lucrarea va constitui un mijloc util pentru personalul tehnic de specialitate, mai ales in activitatea practica unde munca si operatiile respective de tratare a laptelui constituie unul din factorii determinanti pentru cresterea cantitatii si calitatii a produselor lactate din tara.
Introducere
LAPTELE este un lichid de culoare alb-galbuie secretat de glanda mamara a mamiferelor.
In toate scrierile vechi ce se refera la conditiile de viata ale popoarelor care au trait cu mii de ani inaintea erei noastre in Europa in zona Marii Mediterane cunosteau laptele pe care il consumau ca atare si sub forma de produse, in special branzeturi. In lucrarea sa "Zece mii de ani de productie de lapte" Michel Roblin arata ca europenii de pe malurile Visteilei si ale Niprului, stramosi ai latinilor si germanilor, cunosteau deja laptele animal.
Laptele a fost folosit din cele mai vechi timpuri ca aliment principal in hrana diferitelor popoare, ca asirieni, babilonieni, greci si romani.
Kosikouwski considera zona orasului Roma ca locul de formare a mai multor varietati de branzeturi, care s-au raspandit treptat in numeroase tari europene.
Materia prima pentru industria laptelui si a produselor lactate o constituie laptele de vaca, de oaie si bivolita.
Este alimentul cel mai complex si mai usor asimilat de organism, constituind unul din alimentele de baza si in nutritia omului. Laptele este denumit si "Sangele Alb" prin valoarea sa hranitoare. Are peste o suta de substante nutritive necesare vietii omului(20 aminoacizi, peste 10 acizi grasi, 4 feluri de lactoze, 25 vitamine, peste 45 elemente minerale, proteine). Proteinele contin aminoacizi necesari cresterii si mentinerii sanatatii. Grasimea in afara de rolul ei energetic constituie si la formarea rezervelor de grasime in organism. Vitaminele continute in proportii apreciabile ridica valoarea nutritiva a laptelui.
Important este faptul ca substantele nutritive din lapte se gasesc in proportii optime, astfel ca laptele este asimilat de organism mai bine decat orice alt aliment, putand fi consumat atat in stare proaspata cat si sub forma de diferite produse lactate.
Atat laptele cat si produsele lactice maresc rezistenta organismelor fata de infectii si intoxicatii, ridicand nivelul de sanatate a populatiei.
Capitolul I
Importanta laptelui
Materia prima pentru industria laptelui si a produselor lactate o constituie laptele de vaca, de oaie, capra, bivolita.
Este alimentul cel mai complet si mai usor asimilat de organism, constituind unul din alimentele de baza in nutritia omului.
Laptele mai este denumit si "Sangele Alb" prin valoare sa hranitoare.
Are peste 100 de substante nutritive necesare vietii omului(20 aminoacizi, peste 10 acizi grasi, 4 feluri de lactoze, 25 vitamine, peste 45 elemente minerale, proteine). Proteinele contin aminoacizi necesari cresterii si mentinerii sanatatii.
Grasimea inafara de rolul ei energetic contribuie si la formarea rezervelor de grasime din organism.
Vitaminele continute in proportii apreciabile ridica valoarea nutritiva a laptelui.
Important este faptul ca substantele nutritive din lapte se gasesc in proportii optime, astfel ca laptele este asimilat de organism mai bine decat orice alt aliment, putand fi consumat atat in stare proaspata cat si sub forma de diferite produse lactate.
Atat laptele cat si produsele lactice maresc rezistenta organismelor fata de infectii si intoxicatii, ridicand nivelul de sanatate a populatiei.
Capitolul II
Factorii care influenteaza cantitatea si calitatea laptelui
Factori interni:
Specia─ cea mai mare cantitate de lapte se obtine de la vaci, bivolite, capre si ovine.
Rasa, familia, linia─ sunt rase, linii sau familii care produc lapte mai mult si mai bogat in grasime si proteine in timp ce altele produc lapte mai putin si cu o compozitie diferita.
Individualitatea─ da diferente chiar in sanul aceleiasi rase, linii sau familii si in conditii identice fiind influentat de metabolismul fiecarui animal.
Forma si dezvoltarea ugerului─ influenteaza capacitatea productiva.
Varsta─ productia de lapte este mai mica la primele fatari, creste pana la a IV a fatare, apoi scade treptat.
Factori de mediu:
Naturali─ caldurile mari, ploile si umezeala au influenta negativa scazand astfel productia de lapte.
Artificiali─ a) hranirea, lipsa substantelor nutritive duce la scaderea cantitatii de lapte(aceste fenomen se intampla iarna si primavara cand substantele nu au atatea substante hranitoare ca vara sau toamna)
b) adaparea
c) igiena corespunzatoare
d) mulsul
Capitolul III
Proprietatile fizice si chimice ale laptelui
Proprietatile fizice:
Densitatea─ constituie indicele cel mai variabil al laptelui. Este conditionata de raportul care exista intre concentratia laptelui si substantele solide, negrase si grasime. Variaza in raport invers cu continutul de grasime si in raport direct cu continutul de proteine, lactoze si saruri. Limitele normale de variatie ale densitatii laptelui sunt cuprinse intre 1,027 si 1,033 cu o valoare medie 1,029.
Vascozitatea─ este mai mare decat cea a apei, aceasta scazand la incalzirea laptelui sau prin adaugare de apa. Vascozitatea laptelui normal este de 1,74─ 2,4, iar caldura specifica este de 0,092─ 0,93cal/gr.
Factorii care influenteaza vascozitatea laptelui sunt:
─ compozitia laptelui
─ stadiul de diviziune a globulelor de grasime
─ modificari ale starii de hidratare a proteinelor
─ temperatura
─ agitarea
Indicele de refractie, punctul de congelare, punctul de fierbere─ constituie caracteristici constante ale laptelui normal, modificarea lor indica un lapte anormal.
Punctul de fierbere al laptelui este
de 100,55oC, la presiunea de
Punctul de congelare este caracteristica cea mai constanta a laptelui.
Culoarea─ laptele normal este un lichid opac de culoare alb-.galbuie usor albastrui
Miros─ este specific, putin pronuntat. Laptele vechi are un miros acrisor, mai poate primi miros de grajd, urina, balegar.
Gustul─ este dulceag si caracteristic
Proprietati chimice:
pH- ul─ aciditatea libera a laptelui se exprima prin pH care arata concentratia in ioni de hidrogen din solutii. Laptele de vaca are pH- ul intre 6,7- 6,4.
Aciditatea─ laptele proaspat muls este usor acid. Aciditatea se exprima in grade Thrner si este cuprinsa intre limitele 15-19oT.
Aciditatea totala a laptelui se stabileste prin titrare cu o solutie alcalina in prezenta indicatorului fenoftaleina. Laptele proaspat muls are o aciditate de 16-18oT. Aciditatea creste in timpul pastrarii, datorita acidului lactic care se formeaza prin fermentarea lactozei de bacterii lactice. Cresterea aciditatii este mai rapida cu cat temperatura de pastrare este mai ridicata.
Capitolul IV
Compozitia chimica a laptelui. Controlul calitatii laptelui
Compozitia chimica a laptelui
Aceasta variaza in functie de specia animalului si de alti factori(rasa, specie).
|
Felul laptelui |
Compozitia laptelui |
|||||
|
Apa |
S.uscata |
Grasime |
Albumina/globulina |
Lactoza |
Sar. minerale |
|
|
VACA | ||||||
|
BIVOLITA |
| |||||
|
OAIE | ||||||
|
CAPRA | ||||||
Componentele laptelui sunt exprimate in %(la suta).
Dupa compozitie laptele mai poate fi:
- integral - din care nu s-a scos si nu s-a adaugat vreunul din componentii sai
- smantanit - caruia i s-a extras grasimea prin smantanire naturala sau mecanica
- partial smantanit - din care s-a scos nu numai o parte din grasimea laptelui integral.
Dupa calitate laptele poate fi:
- normal - cand este muls complet de la animalele sanatoase, bine ingrijite
- anormal - avand compozitia chimica diferita de laptele normal si anumite defecte de culoare, miros, gust
- falsificat - prin extragerea grasimii, prin adaugare de apa sau diferite substante
Dupa procedeele de tratare la care este supus poate fi:
- crud - nesupus incalzirii, pasteurizarii sau fierberii
- pasteurizat - prin incalzire un anumit timp in aparate speciale la 63-95oC si racit apoi brusc la 4-6oC
- sterilizat - laptele este supus unui tratament mecanic pentru faramitarea si raspandirea globulelor de grasime in masa laptelui
- lapte concentrat - este obtinut prin eliminarea a doua treimi din apa
- laptele praf -se obtine prin urcarea laptelui concentrat in instalatii speciale, reducandu-se apa la numai 3-5%
Din punct de vedere igienico-sanitar laptele poate fi:
- igienic(normal) - contine un numar redus de microorganisme
- alterat - in compozitia laptelui a intervenit descompunerea anumitor substante
- patogen - contine germeni daunatori sanatatii
Compozitia laptelui se mai caracterizeaza printr-o structura si compozitie complexa, componentele principale fiind urmatoarele:
─ Apa
![]()
LAPTELE ─ S.
grasa - Grasimi propriu-zise
glicerice
─S. uscata - alte
grasimi - fosfatide
- steride
─ gliceride ─ lactoza
![]()
─ S. negrasa ─
s. azotoase - proteice - cazeina
- lactoalbumina
- lactoglobulina
-
neproteice - aminoacizi
- amide
- uree
─ saruri minerale -
pigmenti
- vitamine
- enzime
─ Gaze dizolvate(O2, N2, CO2)
Apa - In industria laptelui si a produselor lactate se foloseste numai apa potabila. Trebuie sa fie inodora, incolora, insipida. Duritatea apei trebuie sa fie 15o germane, pura din punct de vedere microbiologic.
Substanta uscata - Prin incalzirea laptelui la temperatura de 102.105oC si in urma evaporarii apei se obtine substanta uscata, un reziduu de culoare galbena-bruna. Dintre compusii chimici ai laptelui cel care variaza este grasimea si de aceea in practica se foloseste ca indice caracteristic substanta uscata neagra, adica substanta ramasa dupa indepartarea grasimii din rezidiul obtinut prin evaporarea apei.
Substanta grasa
Grasimea - este componenta din lapte care prezinta cele mai mari variatii cantitative in functie de specie, rasa animalului si de perioada de lactatie. Ea variaza in limite largi 3-5% cu o valoare medie de 37%. Lipidele se prezinta sub forma de globule de marimi variabile. In lapte se gasesc trei fosfogliceride: lecitina, cefalina si sfingomielina.
Se gaseste sub forma emulsionata. Substanta grasa din lapte este formata din gliceride 98-99% si contine si alte cantitati de alte lipide: fosfatide 0,2-1,1%; steroli 0,25-0,4. In compozitia grasimii laptelui intra aproape toti acizii grasi saturati si nesaturati. Dintre acestia 11 acizi grasi sunt prezenti intr-o cantitate mai mare: acid butiric, acid capronic, acid caprilic, acid lauric, acid miristic, acid palmitic, acid stearic, acid arahic, acid oleic si acid linoleic. Culoarea grasimii este data de prezenta unor pigmenti(carotina, xantofila) care provin din nutritiile verzi, incat vara datorita pasunatului culoarea grasimii este mai galbena decat iarna.
Substanta proteica
Proteinele - proteinele din lapte sunt formate din cazeina, lactoalbulina si lactoglobulina.
Cazeina - este componentul proteic si reprezinta 80% din totalul substantelor proteice din lapte. Se poate obtine din lapte prin precipitare in prezenta unui acid la pH= 4,6. Sub forma pura se prezint ca o pulbere alba, fara gust si fara miros. Ea coaguleaza si sub actiunea unor enzime(cheag, pepsina).
Lactoglobulina - se gaseste in cantitati foarte mici. Are un continut mai ridicat de sulf fata de cazeina si un continut foarte redus de fosfor.
Lactoalbumina - continut relativ redus de azot si un continut ridicat de sulf. Nu contine fosfor, este solubila in apa, precipita sub actiunea caldurii(peste 72oC)
Lactoza - sau zaharul din lapte imprima gustul dulceag laptelui proaspat muls. Puterea ei de indulcire este de circa patru ori mai mica decat a zaharozei. Este secretata de glanda mamara, se gaseste in natura numai in lapte. Din punct de vedere chimic este un dizaharid formata dintr-o molecula de glucoza si una de galactoza. Sub actiunea unor microorganisme(bacterii, drojdii) sufera diferite fermentatii care au unele caracteristici de gust si aroma la obtinerea diferitelor produse lactate.
Saruri minerale - laptele contine circa sapte saruri minerale sub forma de cloruri(Na, K), fosfati(monopotasic, dipotasic), citrati(tripotasic, tricalcic). Un rol important il au sarurile de calciu si fosfor in procesul de inchegare a laptelui asigurand obtinerea unui coagul cu o anumita consistenta pentru a putea fi prelucrat in branzeturi.
Vitaminele - laptele contine cantitati apreciabile de vitamine hidrosolubile si liposolubile. Continutul de vitamine din lapte este influentat in principal de tratamentul termic aplicat in diferite faze tehnologice. Exemple de vitamine care se gasesc in lapte:
Vitamina A: nu se distruge in timpul pasteurizarii daca se evita contactul cu aerul si lumina. In lapte se gaseste in proportie de 30%.
Vitamina B1: in lapte se gaseste in proportie 23%, rezista in timpul pasteurizarii de scurta durata.
Vitamina B2: in lapte se gaseste in proportie de 85%, nu se distruge in timpul pasteurizarii de scurta durata.
Vitamina C: se gaseste in proportie de 29%, este sensibila la caldura si lumina.
Vitamina PP: se gaseste in lapte de proportie de 66%.
Enzimele - in lapte se gasesc 19 enzime provenind din sange sau secretate de diferite microorganisme. Principalele enzime ele laptelui sunt peroxidaza, catalaza, reductaza, amilaza, lipaza. Lipaza descompune grasimea. Proteazele descompun substantele proteice. Fosfataza si peroxidaza se folosesc ca indicatori a proceselor termice la care este supus laptele.
Gazele - continutul de gaze inglobate in lapte este variabil. Imediat dupa mult volumul de gaze este mai mare si predomina cantitativ CO2.
Controlul calitatii laptelui
Examenul organoleptic - in cadrul acestei examen se verifica:
Starea ambalajului si marcarea
Aspectul exterior al produsului(forma, suprafata)
Aspectul interior(sectiunea)
Culoare, miros, gust
Consistenta(fluiditate, elasticitate)
Examenul fizico-chimic - se determina:
Substanta uscata
Continut de grasime
Densitate
Substante proteice
Aciditate
Determinarea gradului de impurificare se foloseste in cazul laptelui integral, laptele de consum. Aceasta proba consta prin filtrarea probei printr-un lactofiltru.
Determinarea densitatii se foloseste in cazul laptelui de orice fel, a zerului, a zarei. Se determina cu ajutorul termolactodensimetrului. Se realizeaza la temperatura de 15-25oC prin efectuarea unor corectii daca temperatura nu este de 20 oC. Corectia facuta la temperatura este de 0,0002 pentru fiecare oC. In cazul cand determinarea densitatii s-a facut la temperaturi mai mari pentru fiecare grad de temperatura se adauga 0,0002. Daca determinarea s-a facut sub 20 oC se scade cate 0,0002 pentru fiecare grad de temperatura in minus. Se toarna laptele in cilindru astfel incat sa nu se formeze spume; se lasa liber termolactodensimetrul in cilindru pana cand ramane stabil si apoi se citeste. La laptele de vaca densitatea variaza intre 1,029-1,032.
Determinarea aciditatii prin titrare: se determina prin neutralizarea laptelui cu o solutie de hidroxid de sodiu in prezenta fenoftaleinei ca indicator. Aciditatea laptelui se exprima in grade de aciditate, adica volumul in ml solutiei de hidroxid de sodiu necesar pentru neutralizarea aciditatii din 100 ml lapte. In functie de concentratia solutiei bazice folosite pentru titrare aciditatea poate fi exprimata in:
Grade Thrner(oT) folosind solutie de NaOH n/10
Grade Dornic(oD) folosind solutie de NaOH n/9
Grade Soxhlet - Hukel(oS-H) folosind solutie de NaOH n/4
De obicei se exprima in grade oT
Reactivi necesari: - NaOH 0,1μ
- fenoftaleina
- solutie alcoolica 1%
- apa distilata, proaspata, fiarta, racita lipsita de CO2
Cu o pipeta se i-au 10 ml din proba de lapte, se introduce intr-un vas Erlenmaier de 100 ml. Se adauga 20 ml apa distilata si 3-5 picaturi de fenoftaleina. Se titreaza cu solutia de NaOH, sub agitare continua pana la aparitia unei coloratii roz, care persista un minut.
Aciditatea se calculeaza cu formula:
Aciditatea= 10*V*F oT
V- solutie de NaOH 0,1μ folosit in titrare(ml)
F- factorul solutiei NaOH 0,1μ
Conform standardelor un lapte care are o aciditate pana la maxim 20o este considerat bun, poate fi pasteurizat si folosit pentru fabricarea produselor lactate. Laptele cu aciditate mai mare neputand fi pasteurizat, se prelucreaza separat si dupa smantanire el poate fi folosit la fabricarea cazeinei.
Examenul aspectului si consistentei se trece laptele dintr-un vas in altul si se observa daca este omogen si daca nu contine corpuri straine. In timpul transvazarii laptelui, se observa ca daca laptele curge usor este un lapte normal. Daca se formeaza o suvita continua, inseamna ca laptele are o consistenta anormala.
Examenul mirosului si gustului gustul se apreciaza la temperatura camerei(15-18 oC). Pentru aprecierea mirosului laptele se incalzeste la temperatura de 50-60 oC, intr-un vas acoperit pentru ca la cald mirosurile devin mai puternice.
Examenul culorii se toarna laptele intr-un cilindru de sticla incolora si se observa culoarea la lumina directa a zilei. Culoarea trebuie sa fie alba cu nuanta galbuie.
Determinarea prospetimii laptelui poate fi apreciata in functie de aciditate, pentru ca aceasta creste in raport cu timpul de pastrare, datorita actiunii bacteriilor care fermenteaza lactoza din lapte transformand-o in acid lactic. Poate fi facuta prin mai multe metode: proba cu alcool, proba fierberii, prin titrare.
Determinarea continutului de substante proteice poate fi apreciat printr-o metoda rapida, titrand proba de lapte cu o solutie bazica dupa ce a fost tratata in prealabil cu formol.
Determinare continutului de grasime se realizeaza cu ajutorul butirometrului. Este format dintr-un tub de sticla special avand la partea mai bombata corpul si una mai subtire tija. Tija se termina cu o bula, este gradata in diviziuni care permit citirea grasimii. La celalalt capat butirometrul are un orificiu gat in care se introduce un dop de cauciuc de forma tronconica. In butirometrul spalat, uscat si dezinfectat se introduce 10 ml H2SO4 fara a se atinge gatul butirometrului si apoi se adauga 11ml lapte. Laptele se introduce cand butirometrul este inclinat. Se introduce apoi un ml alcool izoamilic fara a uda gatul butirometrului ca acesta sa nu devina alunecos. Se astupa butirometrul cu un dop uscat de cauciuc, se infasoara intr-o carpa se agita prin rasturnare pana la dizolvarea coagului format. Se introduce butirometrul in centrifuga cu dopul spre margine. Se insurubeaza capacul si se centrifugheaza 5 minute. Butirometrul scos se tine 5 minute intr-o baie de apa la 65-70 oC. Se citeste apoi continutul de grasime pe tija gradata a butirometrului dupa ce prin manevrarea dopului se aduce coloana de grasime la diviziunea 0.
Capitolul V
Transportul laptelui
Laptele se transporta la fabrici si sectii de prelucrare in bidoane sau cisterne la ore bine precizate. Transportul trebuie facut repede si in conditii de igiena.
La transportul laptelui in bidoane cu mijloace auto in timpul verii pentru a prevenii incalzirea laptelui, bidoanele se acopera cu rogojine umede. Ajuns la fabrica laptele nu trebuie sa depaseasca temperatura de 10-13 oC.
Transportul laptelui in cisterne izoterme prezinta urmatoarele avantaje:
Se asigura mentinerea destul de constanta a temperaturii laptelui
Se reduc pierderile de lapte prin manipularea bidoanelor
Transportul de lapte de la unitatile agricole la cele de colectare trebuie sa fie insotite de un act care trebuie sa contina:
Numarul curent si data
Denumirea unitatii producatoare
Denumirea unitatii beneficiare
Felul laptelui
Cantitatea
Numarul ambalajelor
Semnatura predatorului
Capitolul VI
Pasteurizarea laptelui
Schema tehnologica de obtinere a laptelui


Indepartarea impuritatilor
din lapte: Se face prin filtre sau prin separare centrifugala cu
ajutorul unui curatitor centrifugal.
Normalizarea: Prin normalizare se intelege operatia prin care laptele este adus la un procent de grasime dorit. Realizarea acestei operatii se face prin doua cai:
Cresterea continutului de grasime prin adaugare de smantana sau prin adaos de lapte cu un continut de grasime ridicat.
Prin micsorarea continutului de grasime prin extragerea smantanii sau prin amestecul unui lapte gras cu unul slab.
Pasteurizarea: Prin pasteurizare se intelege tratarea termica sub 100 oC a laptelui si smantanei, urmata de racire instantanee la temperaturi de 5 oC. Ea reprezinta un compromis intre cerinta distrugerii tuturor germenilor patogeni, nesporogeni si in procent de 98,5-99,9% a germenilor tehnologic nedoriti si cerinta mentinerii insusirilor nutritional- gustative ale laptelui. Se mai urmareste si inactivarea enzimelor proprii ale laptelui si pe cat posibil a celor bacteriene. Pasteurizarea nu trebuie interpretata ca o sterilizare, ci ca o selectie in urma caruia ramane o parte din microbi nedistrusi asupra caruia pasteurizarea are un efect doar bacteriostatic si nu bactericid. In acest context este obligatorie racirea imediata a laptelui dupa pasteurizarea sau introducerea in laptele de fabricatie pentru produsele lactate a unor factori inhibitori ai cresterii valorilor aw(procentul de apa libera, disponibila pentru microbi). Printr-o pasteurizare corecta sunt distruse toate microorganismele atat folositoare cat si daunatoare ramanand sporii acestora. De aceea dupa pasteurizare trebuie sa se introduca in lapte maia din culturi pure de bacterii lactice care sa asigure fermentatia dirijata a branzeturilor.
In conditiile de ferma pasteurizarea laptelui se poate realiza: in bidoane care se aseaza pe fundul unui cazan asezat pe un gratar de lemn. In cazan se incalzeste apa pana la temperatura de 90 oC. Apa nu trebuie sa depaseasca nivelul gatului bidoanelor. Din cand in cand cu ajutorul unui agitator laptele se agita pentru ai uniformiza temperatura. Dupa ce s-a atins temperatura necesara laptele se mentine la aceasta temperatura timp precis, dupa care urmeaza racirea laptelui. Racirea se face in vane sau cazane in care s-a introdus gheata cu apa. Acest procedeu se recomanda numai in cazul cand nu se dispune de utilajul necesar pentru pasteurizare.
In laptele pasteurizat se adauga unele saruri pentru ca coagulul sa fie "bine legat":
─ Clorura de calciu este o substanta de culoare alba, cristalizata care in contact cu aerul absoarbe repede umezeala. Se adauga lapte in cantitati de 10-25g la 100ml lapte fiind pregatit sub forma de solutie. Se mai poate adauga si laptele nepasteurizat in cazul in care se obtine un coagul prea moale, fenomen care apare primavara si toamna cand animalele sunt hranite cu furaje sarace in saruri de calciu.
─ Azotatul de potasiu(silistra) este o substanta care se adauga in laptele nepasteurizat cu scopul de a preveni dezvoltarea bacteriilor provocatoare de gaze care provoaca balonarea branzeturilor. Se adauga sub forma de solutie dizolvata in apa in cantitate maxima de 24g pentru 100ml lapte.
Conditiile care favorizeaza mentinerea unui numar mare de germeni dupa pasteurizare:
-Gradul de contaminare mare al laptelui crud cu procent mare de termorezistenti.
-Activarea cresterii unor germeni prin avantaj de selectie dupa pasteurizare.
-Durata medie de depozitare a laptelui de la obtinere pana la prelucrare.
-Lant frigorific intrerupt dea lungul fluxului pasteurizare- consum.
Germenii care constituie cel mai frecvent flora remanenta dupa pasteurizare sunt: - germeni termodurici(termorezistenti, termotoleranti, termostabili)
- germeni termofili
In prima categorie intra specii cu rezistenta marita fata de temperatura de pasteurizare. In cea dea doua specie sau tulpini la care temperatura maxima de crestere depaseste temperatura de pasteurizare.
Din germeni termodurici fac parte:
Micrococcus luteus si varians din ustensilele de muls si din cisterne, spre deosebire de micrococii de provenienta mamara care nu supravietuiesc pasteurizarii
Streptococcus thermophilus si bovis, Enterococcus durans, Corynebacterium, Alcaligenes
Streptococcus lactis(exista tulpini care supravietuiesc la temp. de 72 oC)
Coxiela burneti(rezista 15 secunde la 72-75 oC. Desi nedistrusa e inactivata prin pasteurizare fiind inofensiva pentru consumator)
Staphycoccus aureus(poate supravietui nefiind periculos in laptele pasteurizat)
Bacterii coliforme in general coliformii sunt considerati ca germeni indicatori ai recontaminarii laptelui, dupa pasteurizare. Exista unele tulpini desi foarte rare care rezista la pasteurizare. Numarul lor este redus incat nu se poate depista la nivel de un ml lapte examinat.
Germeni termofili sunt germeni care se dezvolta la temperatura de 50-70 oC cu o zona de crestere minimala la 37 oC. Bacteriile strict termofile apartin genului Bacillus, Streptococcus thermophilus. Termofilii apar atunci cand un lapte dupa pasteurizare prezinta acelasi numar sau numar de germeni mai mare ca inaintea pasteurizarii.
Conditiile favorizante pentru persistenta lor sunt:
- pasteurizarea prelungita
- pastrarea laptelui la temperatura ridicata, datorita nefunctionarii sectorului de racire a pasteurizatorului
- repasteurizarea laptelui
- folosirea aceluiasi tifon filtrant timp de trei ore
- insuficienta igienizarii dupa terminarea pasteurizarii
Tipuri de pasteurizare:
Pasteurizare medie
Pasteurizare inalta
Pasteurizare joasa
Pasteurizarea medie
Se mai numeste si de scurta durata, se face si la temperatura de 71-75 oC 40 secunde in functie de normele din diferite tari, de componenta florei laptelui crud sau de racirea laptelui. Se poate folosi la pasteurizarea laptelui pentru branzeturi in anumite conditii de tehnologie.
Avantaje: Se pastreaza un raport favorabil intre acidifianti si neacidifianti in sensul avantajului de selectie al florei lactice. Este tipul de pasteurizare pentru laptele de consum. Desi numarul de germeni este mai mare fata de flora reziduala la pasteurizarea inalta aceasta nu constituie un dezavantaj, intrucat acest numar mai mare de microbi este reglabil prin masuri indreptate asupra igienei obtinerii laptelui.
Dezavantaje: Albuminele serice sunt retinute in cantitate mai mare in masa de coagul ducand la modificari de gust. Lipaza originara nu este inactivata. Laptele este mai sensibil la influenta luminii, producandu-se defecte de tipul gustului oxidat, uleios, iritant.
Pasteurizarea inalta
Se mai numeste si instantanee, se face la 80-95 oC pentru laptele de consum. Pentru produsele lactate acide la 85 oC 30 de minute sau la 90 oC 2-3 minute.
Avantaje: Distruge un numar mare de microbi(99,9%) din numarul microflorei din laptele crud, atunci cand contaminarea cu termotoleranti este redusa. Se prelungeste conservabilitatea laptelui in cazul ca numarul initial de germeni nu depaseste 106/ml si se evita recontaminarea. Se inactiveaza mai usor enzimele laptelui. Se reduc in procent mai mare influentele de gust miros din grajd si de la furaje. Aciditatea laptelui scade cu 1-2 oT.
Dezavantaje: Se reduce capacitatea de coagulare favorizandu-se formarea unui coagul moale cu inglobare maxima de zer si cu gust amar. Se constata formarea de cocoloase, scade cantitatea de lizina din lapte cu 1-2%, se reduce continutul de vitamine, cele mai sensibile fiind vitamina B12 , acidul ascorbic. Se poate produce brunificarea(caramelizarea) laptelui prin formare de substante melanoide.
Pasteurizarea joasa
Se mai numeste de lunga durata, se face la 63-65 oC timp de 30 de minute. Se foloseste la laptele pentru branzeturi.
Avantaje: Este tipul de pasteurizare pentru laptele destinat fabricarii branzeturilor.
Dezavantajele: Dintre toate tipurile de pasteurizare contine cel mai mare numar de germeni rezistenti. Prezinta neajunsurile care decurg din prelucrarea unui volum mare de lapte in vane deschise si a unui proces de igienizare cu exces de manipulari.
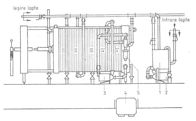
Pasteurizarea se face cu ajutorul pasteurizatorului cu placi:
1- Bazin de alimentare; 2- Pompa de lapte; 3-Pompa de apa calda; 4- Dispozitiv de automatizare; 5- Cap de recirculare; I- Sector de racire cu apa racita; II,III- Schimbator de caldura; IV- Sector de incalzire; V- Sector de mentinere la cald
Pasteurizatoarele sunt formate dintr-o serie de placi din otel inoxidabil pe suprafata carora sunt prevazute canale. Placile sunt stranse una langa alta, alcatuind sectiuni separate unde se face schimbul de caldura. Laptele circula pe una din fetele placii, iar apa calda, aburul agentul de racire sau laptele care cedeaza caldura pe cealalta parte a placii. Placile formeaza mai multe sectiuni astfel:
- preincalzirea initiala a laptelui de la 5-10 oC la 35-40 oC prin circulatie in contracurent cu laptele cald pasteurizat(zona de recuperare I );
- preincalzirea a doua a laptelui de la 35-40 oC la 55-60 oC, tot pe seama laptelui pasteurizat( zona de recuperare II );
- pasteurizarea propriu-zisa, unde laptele atinge temperatura dorita in functie de regimul ales;
- mentinerea de scurta durata la temperatura de pasteurizare;
- zona de racire cu apa unde temperatura laptelui scade la 15-25 oC;
- zona de racire finala in care laptele iesit din sectiunea de recuperare II ajunge la temperatura de 4-6 oC, datorita circulatiei in contracurent cu apa racita la 0.+4 oC;
Eficienta de pasteurizare
Prin eficienta reala de pasteurizare se intelege independent de indicatia corecta a temperaturii de pasteurizare la termometrul sau termograful aparatelor de pasteurizare, uciderea sigura a germenilor patogeni si reducerea in procent de 98,5-99,9% a numarului total de germeni initiali.
Factori care influenteaza eficienta de pasteurizare incepand de la furajarea animalelor pana la procesul propriu-zis al pasteurizarii
Furajarea vacilor cu furaje uscate sau insilozate scade eficienta de pasteurizare datorita continutului bogat in bacterii termotolerante care pot contamina laptele.
Mulsoarea de seara contine un numar mare de bacterii in latenta.
Conservabilitatea laptelui se reduce dupa pasteurizare nu numai din cauza numarului mare de germeni cat si datorita termorezistentelor. Cand numarul lor este mare eficienta de pasteurizare scade de la 80 la 60%. Ca eficienta de pasteurizare sa fie satisfacatoare, numarul total de germeni in laptele - intrare in pasteurizator nu trebuie sa depaseasca 106/ml.
Prin asigurarea unei eficiente de pasteurizare corespunzatoare va trebui sa se tina cont de:
Curatirea(centrifugarea) corespunzatoare a laptelui inainte de pasteurizare.
Igienizarea minutioasa a pasteurizatorului, timpul si temperatura optima de pasteurizare.
Siguranta de functionare a pasteurizatorului.
Testele de control ale pasteurizarii
Detectarea florei termorezistente Laptele pasteurizat se inactiveaza la 15 secunde 74 oC inoculandu-se apoi in dilutii succesive in placi, dupa care se toarna in mediu cat mai nutritiv peste inocul. Se incubeaza la 72 oC/30 minute.
Detectarea florei termofile Se procedeaza la fel ca cea a florei termorezistente incubandu-se la 55-60 oC, 6-18 ore. Se poate practica si proba reducerii cu albastru de metilen cu incubatie la 63 oC.
Stabilirea eficientei de pasteurizare
Eficienta absoluta absenta grupului bacteriilor coliforme pe ml lapte pasteurizat si un numar total de germeni sub 10000/ml indica o pasteurizare eficienta.
Eficienta relativa sau procentuala determina numarul total de germeni de lapte - intrare si iesire - pasteurizator. Raportul procentual de distrugere a germenilor prin pasteurizare trebuie sa comporte la:
Pasteurizare inalta 99,9%
Pasteurizare medie 99%
Pasteurizare joasa 98,5%
Testele de eficienta a pasteurizarii indica o recontaminare a laptelui in interiorul pasteurizatorului care poate sa aiba loc la schimbatorul de caldura, la capete oarbe si alte parti ale aparatului de pasteurizare necorespunzator igienizate. La nivelul unor particule de lapte ars in interiorul pasteurizatorului, acesta functioneaza ca o termoizolatie.
Defectele ce pot aparea la laptele pasteurizat
Grupul coli - aerogenes(E. coli, klebsiella, Enterobacter) Lactobacillus, cu producere de dextranaze care se inactiveaza la temperatura de peste 30 oC. La pasteurizarea joasa persista forme active de lactobacili, care prin acidul lactic eliberat stimuleaza cresterea bacteriilor coliforme care pot folosi acidul lactic ca unica sursa de carbon.
Conservabilitatea redusa - reducerea slaba, multe leucocite, proteine serice in cantitati mari. Se datoreaza cresterii lactobacteriilor.
Gust amar sau fad, conservebilitate redusa, coagulare dulce, gust uleios - se datoreaza pasteurizarii prea inalte, continut mare in combinatii sulfuroase, influenta luminii directe, solare. trebuie sa se acopere cisternele sau recipientele unde este tinut laptele, si sa se foloseasca sticla de culoare inchisa ca lumina sa nu patrunda.
Gust seos - oxidarea grasimii prin oxidazele acidului ascorbic. Cu aceasta ocazie se descompun si vitaminele A si E. Cu cat pasteurizarea este mai inalta cu atat se formeaza mai multe substante sulfhidrice din proteine. Ele au un efect reducator. Gustul seos este influentat de temperatura sub 10 oC.
Gustul ranced - miros aromat(fructe) care apoi revine ranced. Miros de carbon sau de afumat(datorita transformarii tiruzinei in fenol sau paracrezol).
Capitolul VII
Norme de protectia muncii si igiena in sectorul prelucrarii laptelui
Masuri pentru protectia muncii in sectorul prelucrarii laptelui
Pentru evitarea accidentelor de munca si imbolnavirea personalului care lucreaza in laptarii trebuie sa indeplineasca urmatoarele conditii:
Laptaria va avea asigurata iluminarea si ventilatia naturala si artificiala corespunzatoare pentru a nu dauna sanatatii personalului.
Tavanele si peretii laptariei vor fi netezi, podeaua impermeabila, nealunecoasa.
Instalatia electrica va fi protejata impotriva apei, iar toate aparatele actionate electric vor fi prevazute cu automate de protectie si vor fi bine izolate pentru a nu provoca electrocutarea personalului.
Se interzice:
Executarea de improvizatii la instalatia electrica, masini.
Mentinerea in dotare a masinilor a caror piese nu sunt in stare perfecta de functionare.
Prezentarea la locul de munca a personalului care nu poarta echipamentul corespunzator locului de munca.
Folosirea dezordonata a echipamentului de protectie care prin prinderea de catre organele masinilor in miscare poate duce la accidente de munca.
Amplasarea la distante mari a sistemelor de pornire/oprire a electromotoarelor, utilajelor.
Protectia muncii la efectuarea analizei laptelui
Substantele toxice si nocive se tin incuiate in dulapuri speciale, in borcane sau sticle bine inchise, etichete cu inscriptia "Pericol de moarte" in afara de numele reactivului. Dintre reactivi cel mai mare pericol il reprezinta H2SO4 , folosit la determinare grasimii. Este absolut necesar respectarea urmatoarelor reguli la folosirea acestuia:
Pastrarea acidului sulfuric in sticle de culoare inchisa cu dop de sticla.
La diluare se pune acid in apa si nu invers.
Manipularea se face numai cu echipamentul special de protectie(ochelari, sort, manusi de cauciuc).
In cazul arsurilor cu soda caustica locul arsurii se clateste cu multa apa, se spala apoi cu otet, se clateste din nou cu apa, ungandu-se cu vaselina.
In toate sectoarele de prelucrare a laptelui trebuie sa existe o trusa de prim ajutor. Aceasta trebuie sa fie la un loc sigur, iar de aceasta trebuie sa stie tot personalul in caz de accident sa o poata folosi.
Igiena utilajelor, a ustensilelor de lucru si a ambalajelor
Se asigura dupa fiecare intrebuintare. Fazele spalarii si dezinfectarii sunt urmatoarele:
Demontarea unor parti din instalatii sau utilaje care necesita spalare.
Indepartarea resturilor(impuritatii, materii groase) cu apa calda(35-40 oC).
Controlul solutiilor in timpul spalarii.
Indepartarea urmelor de solutie prin spalare cu apa calda.
Dezinfectarea cu solutii dezinfectante.
Clatirea cu apa rece.
Instalatiile de pasteurizare, imbuteliere, pompele de lapte se spala de obicei mecanic in circuit continuu.
Igiena mijloacelor de transport
Mijloacele de transport pentru lapte necesita spalare, dezinfectie dupa fiecare transport. Cisternele care transporta lapte vor fi clatite cu apa rece si calda pentru indepartarea resturilor(de lapte) din interior si din canalele de scurgere. Spalarea se face in general mecanic cu pompa, in circuit inchis folosind o solutie alcalina la temperatura de 60-70 oC/8-12 minute dupa care se clateste cu apa. Dezinfectia se face prin aburire sau folosirea solutiei de clor urmata de clatire cu apa.
Masuri specifice in sectorul de pasteurizare
Pasteurizatorul cu placi. Se interzice:
Montarea conductelor de legatura la mai mult de doua nivele si fara suporturi fixe care sa le asigure stabilitate.
Folosirea instalatiilor fara tablite indicatoare pentru fiecare circuit sau fara sageti indicatoare pe manerele canalelor.
Folosirea instalatiei mai mult de patru ore fara efectuarea spalarii cu apa si solutie chimica conform normativelor in vigoare.
Punerea in functiune a instalatiei fara a se face proba la placi si la conductele de apa rece.
Punerea in functiune a instalatiei fara verificarea periodica a legaturii la nulul de protectie.
Folosirea pieselor aflate sub tensiune fara ca acestea sa fie protejate impotriva atingerii directe.
Stropirea sau spalarea pompelor, a tablourilor electrice cu apa, existand pericol de electrocutare.
Parasirea locului de munca sau incredintarea instalatiei unor persoane neinstruite.
Bibliografie:

G. Chintescu
E. Pacescu

G. Chintescu
E. Patrascu

R. Korn
Autor: Popescu Marius
e-mail: marius.popescu@k.ro
|
Politica de confidentialitate | Termeni si conditii de utilizare |
Vizualizari: 6216
Importanta: ![]()
Termeni si conditii de utilizare | Contact
© SCRIGROUP 2025 . All rights reserved