| CATEGORII DOCUMENTE |
| Gradinita |
PROIECT DIDACTIC
Grup scolar industrial: "Amghel Saligny "
CATEDRA DE CULTURA TEHNICA
DISCIPLINA:-Modulul I - DOCUMENTATIA TEHNICA
CLASA: a XI -a G SAM
PROFESOR:
TEMA:SIMBOLURI FOLOSITE IN DESENELE DE EXECUTIE SI
REPREZENTAREA DESENELOR DE EXECUTIE
TITLUL LECTIEI: REALIZAREA DESENELOR DE EXECUTIE
TIMPUL:1 ORA
COMPETENTE SPECIFICE VIZATE:Reprezentarea desenelor de executie
MIJLOACE DE INVATARE:machete,planse,tabla,instrumente geometrice
METODE FOLOSITE : - metode explorative(observarea directa,observarea
indirecta)
- metode expositive(explicatia,descrierea,exemplificarea)
OBIECTVE OPERATIONALE:OP1 - sa indentifice diferite desene de executie
OP2 - sa stie sa reprezinte in vedere un desen de
executie
OP3 - sa stie sa reprezinte in sectiune un desen
de executie
OP4 - sa stie sa reprezinte in vedere cu
sectiune un desen de executie
OP5 - sa stie sa coteze
OP6 - sa stie sa puna rugozitatile
OP7 - sa stie sa puna abaterile
TIPUL LECTIEI: Punerea in aplicatie a cunostintelor dobindite anterior
DESFASURAREA LECTIEI:
1. Moment organizatoric: - se face prezenta elevilor
- verificarea tablei
- verificarea pregatirii elevilor pentru ora
2. Verificarea cunostintelor: - verificarea cunostintelor teoretice pe care le-au dobindit si le vor pune in aplicatie.
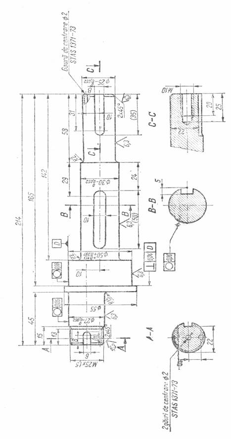
3. Enutarea temei:- Realizrea desenelui de executie al unui ax cu excentric
4. Incheierea lectiei: Verificarea plansei.
FISA DE LUCRU

GRUP SCOLAR INDUSTRIAL: " ANGHEL SALIGNY"
ARIA CURICULARA:TEHNOLOGII CLASA a XI a G SAM
DISCIPLINA: DOCUMENTATIA TIHNICA
PROFESOR:COZARIUCIUC DOINA CATALINA
PROIECTAREA DIDACTICA A UNITATII DE INVATARE
I Continut al unitatii de invatare:Simboluri folosite in desenele de executie si realizarea desenelor deexecutie
II Continutul: C1 Simboluri folosite in desenele de executie
C2 Realizrea desenelor de executie
III Durata: 2 ore
IV Competente specifice vizate
CS1 : Sa cunosca simbolurile folosite in desenele de executie
CS2 : Sa realizeze desene de executie
V Activitati de invatare
- Reprezinta simbolurile folosite in desenele de executie
- Reprezinta desene de executie
VI Evaluare
- Observarea sistematica a comportamentului elevilor,activitate care permite evaluarea conceptelor,capacitatilor,atitudinilor lor fata de o sarcina data
- Investigatia
- Autoevaluarea,prin care elevul compara nivelul la care a ajuns cu obiectivele si standardele educationale si isi poate impune - modifica programul propriu de invatare
- Metoda exercitiilor practice
- Lucrul cu modele
|
Politica de confidentialitate | Termeni si conditii de utilizare |
Vizualizari: 5303
Importanta: ![]()
Termeni si conditii de utilizare | Contact
© SCRIGROUP 2025 . All rights reserved